关于外汇交易的一点感悟

[复制链接]
837 1
format,webp
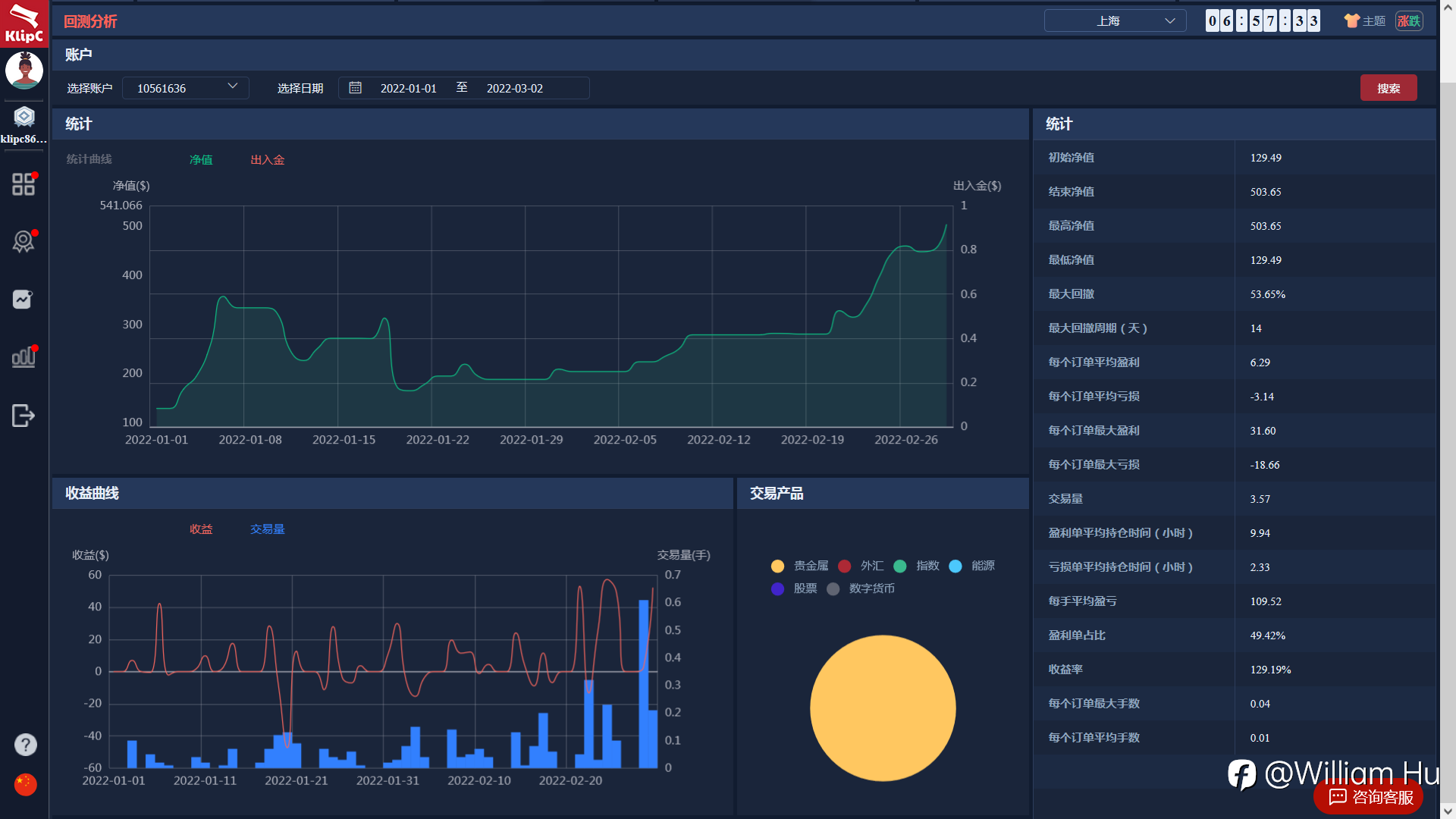
这个图是我去年从1280多美金亏掉最后还剩129.49,相当于回撤率已经接近100%。从心理层面讲还是挺难受的,后来我通过复盘,反思,测试,又从129.49做到500。接下来聊聊自己的感触。
一、心态
心态这个东西听起来很虚,也是我们最容易忽略掉的,但感受起来确又能让人在生理上真真切切的感受到。伤心、难受、悔恨、焦虑、激动、盲目自信等等,归纳起来就是恐惧和贪婪。那我们有什么办法去了解自己的心态吗?有!这就需要你对自己心理复盘,用心去感受,我为什么难受,我为什么激动。是因为赚了,还是因为亏了,或者说错过了行情,甚者是没有拿住手里的单等等。接下来我们在进行一点一点的分析,找到那个让你开心让你难受的点,最终去接受那个不美完。

那如何才能控制我们的心态的起起伏伏呢?

我有八个字“潜龙勿用,亢龙有悔”。我个人的理解是:如果在状态不好的时候什么都不要做,如果说没控制住,但确实做错了,那我赶紧反悔。

二、复盘
说起复盘可能有人就很懵了,我曾经也很懵,不知道复盘到底是什么?复盘其实就是把过往的经验进行总结,知道自己错在哪儿,下次遇到了怎么办,对又对在哪儿,对做对的地方加深映像。并且能更加的清楚自己适合什么模式。比如我,从上图可以看看,我不适合做超短,更适合做波段。我的交易量的增加并没有带来盈利的增加,反而有时交易量增加还会出现亏损。这是对自己模式复盘。

我是价格行为交易者,可以说是裸K交易者。那么对价格行为的规律就需要自己去不停复盘加深印象。只有这样你才能在交易过程中才能反应更迅速,在做决策时更能决绝。

三、计算与算计
雪球和复利是核心,也是控制心态的核心。从例子说起,首先你的总的目标是多少(这个地方我们以年为单位),如果你的目标年收益在600%,那你可以平摊到每个月,也就是60%左右。每个月是22天的交易日,平均每天大概在2.7%左右,我们可以直接算平均每天收益要达到3%。这样一算是不是心里要感觉轻松很多了?完成了3%你可以选择不做,也可以用小仓位去博弈。

总结:以上只是个人一些感悟,也是因为这样去调整心态,二月份达到了120%的收益。不过时间较短,不能说明什么,剩下的交易自律与时间。

酷汇返佣网郑重承诺:

不加点、不加佣:返佣金额严格基于用户实际交易成本(点差/手续费)计算,无任何隐性收费;
客观中立:仅提供返佣政策咨询,不推荐具体经纪商或诱导交易;
信息安全:严格保护用户个人信息,不泄露给第三方。

外汇交易是一项需要高度专业知识和风险承受能力的行为。酷汇返佣网仅作为信息中介,协助用户降低交易成本,但不承担投资盈亏责任。用户需自主决策、谨慎操作,严格通过官方渠道入金,并充分了解交易风险。如有疑问,可通过以下方式联系酷汇返佣网客服:

•QQ客服:82183716
•微信客服:kuhuifx 备用:kufxxx
•官方网站:www.kuhuifx.com

举报 使用道具

回复

精彩评论1

英宇精工  新手上路  发表于 2022-3-4 09:50:55 | 显示全部楼层
接受不完美。罗翔都说过人生可能只有5%是我们自己能掌握的,其他的95%都无法决定。。交易里更是提现的淋漓尽致

举报 使用道具

回复
您需要登录后才可以回帖 登录 | 立即注册

本版积分规则

  Archiver|手机版|小黑屋|   ©2015-2018   酷汇返佣网 Powered by Discuz! X3.5 © 2001-2017 Comsenz Inc.

安全联盟认证 安全联盟认证
快速回复 返回顶部 返回列表